简介:
物联网管理系统源码 号卡智能管理平台 轻量级物联网综合业务支撑平台
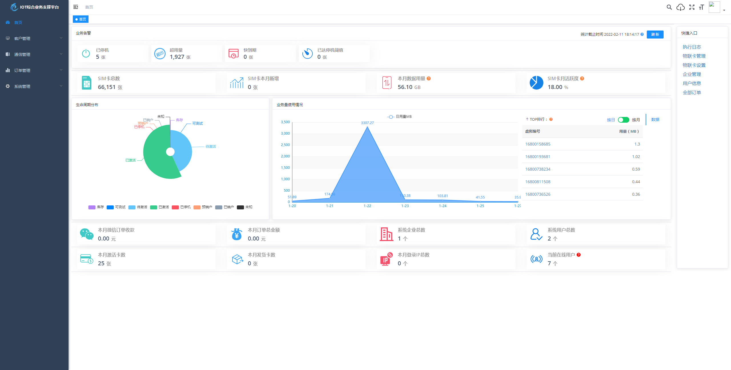
基于 SpringBoot、Vue、Mybatis、RabbitMq、Mysql、Redis 等开发的轻量级的物联网综合业务支撑平台。支持物联网卡、物联网模组、卡+模组融合管理。提供状态、资费、客户、进销存、合同、订单、续费、充值、诊断、账单等功能。
平台可同时接入中国移动、中国电信、中国联通、第三方物联网卡进行统一管理。逐步完善平台,助您快速接入物联网,让万物互联更简单。
图片:





© 版权声明
本站资源均来自互联网收集整理,仅供学习参考美工借鉴之用,版权归原作者或企业所有,我们提供分享资源但不对任何资源承担法律责任,切勿用于商业目的及非法途径,造成的一切后果由您自行承担,资源下载后请在24小时内删除,若喜欢请支持购买正版,如侵犯了作品原创权和转载权或其他利益,请联系我们处理.
THE END






















